Enterprise modules

Real-time Dashboard

Deprecation notice

The Real-time Dashboard has been marked as deprecated and is scheduled for removal. HAProxy Enterprise 2.8 will be the last version to support it. Commands and examples on this page specify 2.8 as the version number, but they equally apply to earlier versions.

If you are looking for a replacement for the Real-time Dashboard, look no further than the HAProxy Fusion Control Plane. Manage your HAProxy Enterprise load balancers from a single graphical dashboard or a REST-based API.

The Real-time Dashboard is a web application that collects live metrics from your HAProxy Enterprise load balancers and displays them. You can also perform actions like disabling servers.

Although you can install the dashboard onto your own web server, we host it for you at https://dashboard.haproxy.com/.

Installation Jump to heading

The Real-time Dashboard is a web application that collects live metrics from your load balancers and displays them. You can also perform actions like disabling servers.

  1. Use your system’s package manager to install the dashboard package onto your HAProxy Enterprise server:

    nix
    sudo apt-get install hapee-2.8r1-lb-dashboard
    nix
    sudo apt-get install hapee-2.8r1-lb-dashboard
    nix
    sudo yum install hapee-2.8r1-lb-dashboard
    nix
    sudo yum install hapee-2.8r1-lb-dashboard
    nix
    sudo zypper install hapee-2.8r1-lb-dashboard
    nix
    sudo zypper install hapee-2.8r1-lb-dashboard
    nix
    sudo pkg install hapee-2.8r1-lb-dashboard
    nix
    sudo pkg install hapee-2.8r1-lb-dashboard

    This installs the following components:

    Component Description
    /etc/hapee-2.8/dashboard-module.cfg Configuration that exposes a new endpoint within HAProxy Enterprise at port 9022. When a request arrives at this port, HAProxy Enterprise dispatches it to a Lua module that returns statistics for the dashboard to collect.
    /opt/hapee-2.8/dashboard/dashboard-module/ Folder that contains the Lua module that generates HAProxy Enterprise statistics. It contains dashboard.luac, the Lua module for statistics and dashboard-config.lua, the configuration file that defines a cluster of HAProxy Enterprise nodes from which to gather statistics.
    /opt/hapee-2.8/dashboard/dashboard/ Folder that contains the web application for the dashboard.
  2. Copy the folder /opt/hapee-2.8/dashboard/dashboard to your web server to host it on an IP address and port of your choosing. Consult your web server’s instructions for hosting static files.

    Info

    Because the dashboard starts without any data, you can use the one we host on haproxy.com. Go to https://dashboard.haproxy.com to access your hosted dashboard.

    To give you an example of hosting the dashboard yourself, you can use the following Python commands to start a rudimentary web server directly from the dashboard directory:

    nix
    cd /opt/hapee-2.8/dashboard/dashboard
    python3 -m http.server 8000
    nix
    cd /opt/hapee-2.8/dashboard/dashboard
    python3 -m http.server 8000

    Open the Real-time Dashboard at port 8000 using your web browser.

    Real-time Dashboard

  3. You must configure the dashboard to fetch metrics data from HAProxy Enterprise. You have two options:

    • Configure the Lua module
    • Configure the Dashboard Gateway

Lua module Jump to heading

The dashboard package you used to install the dashboard UI also includes a Lua module that returns HAProxy Enterprise statistics. It allows the Real-time Dashboard to display live data.

Enable metrics for a single node Jump to heading

  1. Edit the configuration file:

    • On Debian/Ubuntu, /etc/default/hapee-2.8-lb
    • On Alma/Oracle/Red Hat/Rocky, /etc/sysconfig/hapee-2.8-lb

    Change the OPTIONS line so that it contains the following -f argument, which loads the dashboard-module.cfg file when the HAProxy Enterprise service starts:

    hapee-VERSION-lb
    text
    OPTIONS="-f /etc/hapee-2.8/dashboard-module.cfg"
    hapee-VERSION-lb
    text
    OPTIONS="-f /etc/hapee-2.8/dashboard-module.cfg"

    The dashboard-module.cfg file starts a new listener at port 9022 that exposes metrics data. This data comes from an applet defined in the Dashboard Lua module located in /opt/hapee-2.8/dashboard/dashboard-module.

  2. Restart the HAProxy Enterprise service for the change to take effect:

    nix
    sudo systemctl restart hapee-2.8-lb
    nix
    sudo systemctl restart hapee-2.8-lb
  3. Open the dashboard in your browser. Click the Settings button to display the Settings window.

  4. Set Data Source to Real-time Dashboard Module.

  5. Set Data Source Mode to Single Node and close the window.

  6. At the top of the Real-time Dashboard is the header bar, which display the address from where it fetches statistics. Change the URL to be the address of your HAProxy Enterprise node. You do not need to specify a port. The port defaults to 9022, so you do not need to set it here. If the address is already correct, you do not need to change it.

  7. Click the Start button to complete setup.

Enable metrics for multiple nodes Jump to heading

Optionally, you can connect to data feeds from multiple HAProxy Enterprise nodes running on different servers:

  1. On each HAProxy Enterprise server, install the Real-time Dashboard.

  2. Edit the configuration file to enable metrics. See Enable metrics for a single node.

  3. Choose one server to act as the “aggregation primary” node. On that server, update the file /opt/hapee-2.8/dashboard/dashboard-module/dashboard-config.lua. Initially, it contains the following empty configuration:

    dashboard-config.lua
    lua
    conf = {
    cluster = {
    nodes = nil,
    master = false
    }
    }
    dashboard-config.lua
    lua
    conf = {
    cluster = {
    nodes = nil,
    master = false
    }
    }
  4. Add the IP address and port of each HAProxy Enterprise node to the nodes property. Also, set the master property to true:

    dashboard-config.lua
    lua
    conf = {
    cluster = {
    nodes = {
    "192.168.50.25:9022",
    "192.168.50.26:9022",
    "192.168.50.27:9022",
    },
    master = true
    }
    }
    dashboard-config.lua
    lua
    conf = {
    cluster = {
    nodes = {
    "192.168.50.25:9022",
    "192.168.50.26:9022",
    "192.168.50.27:9022",
    },
    master = true
    }
    }
  5. Restart the HAProxy Enterprise service:

    nix
    sudo systemctl restart hapee-2.8-lb
    nix
    sudo systemctl restart hapee-2.8-lb
  6. Open the Real-time Dashboard in your browser, then click the Settings button to display the Settings window.

  7. Set Data Source to Real-time Dashboard Module.

  8. Set Data Source Mode to Cluster Aggregation and close the window.

  9. Click the Start button to complete setup.

Set HTTP basic authentication Jump to heading

When you enable HTTP basic authentication in the file dashboard-module.cfg, the Real-time Dashboard Lua module’s API is restricted to certain users. By default, the configuration defines a user named “dashboard” with the password “test”. Change the username and password, and update the Real-time Dashboard’s settings to match.

  1. Use mkpasswd to create an SHA-2 password:

    nix
    mkpasswd -m SHA-256
    nix
    mkpasswd -m SHA-256

    Info

    If mkpasswd is not present on your OS, it can be installed by downloading the whois package on most Linux distributions; on Red Hat you may have to explicitly install it via sudo yum install mkpasswd.

  2. Edit the configuration file /etc/hapee-2.8/dashboard-module.cfg2 to change the dashboard_users userlist section so that it contains one user line to define a username and encrypted password.

  3. Add the password to the user line, and restart the HAProxy Enterprise service:

    nix
    sudo systemctl restart hapee-2.8-lb
    nix
    sudo systemctl restart hapee-2.8-lb
  4. Open the Real-time Dashboard in your browser and click the Settings button to display the Settings window. Set the Username and Password values to match.

Enable HTTPS between the Dashboard UI and HAProxy Enterprise Jump to heading

The UI fetches metrics from HAProxy Enterprise. To encrypt this communication, you must enable HTTPS.

  1. Obtain a valid TLS certificate for the node where you are running HAProxy Enterprise. This is the aggregation primary node when you run multiple HAProxy Enterprise nodes.

  2. Save it to /etc/hapee-2.8/certs.

  3. Edit the file /etc/hapee-2.8/dashboard-module.cfg to remove the following line from the listen dashboard section:

    haproxy
    bind *:9022
    haproxy
    bind *:9022
  4. Replace it with the following line, changing site.pem to be name of your TLS certificate:

    haproxy
    bind *:9023 ssl crt /etc/hapee-2.8/certs/site.pem
    haproxy
    bind *:9023 ssl crt /etc/hapee-2.8/certs/site.pem
  5. Restart the HAProxy Enterprise service:

    nix
    sudo systemctl restart hapee-2.8-lb
    nix
    sudo systemctl restart hapee-2.8-lb
  6. Open the Real-time Dashboard in your browser and change the address in the header bar to be the hostname that matches the TLS certificate’s CN value. Click the padlock icon to turn it green.

  7. Click the Start button to complete setup.

Info

If you use a self-signed certificate, you must either import it into your workstation’s trusted certificate store, or accept it as an untrusted certificate in your browser. To do so, open a new tab and enter the URL to the API, such as https://lb1.test.com:9023/dashboard/info, and accept the certificate.

Dashboard Gateway Jump to heading

The Dashboard Gateway is an alternative to the Real-time Dashboard Lua module and works with all versions of HAProxy. It collects metrics data from one or several HAProxy Enterprise nodes and exposes it for the Dashboard Gateway to use. By default, it runs an API at port 9020.

Before proceeding, install the dashboard-gateway package depending on your operating system:

nix
sudo apt-get install hapee-2.8r1-lb-dashboard-gateway
nix
sudo apt-get install hapee-2.8r1-lb-dashboard-gateway
nix
sudo yum install hapee-2.8r1-lb-dashboard-gateway
nix
sudo yum install hapee-2.8r1-lb-dashboard-gateway
nix
sudo zypper install hapee-2.8r1-lb-dashboard-gateway
nix
sudo zypper install hapee-2.8r1-lb-dashboard-gateway
nix
sudo pkg install hapee-2.8r1-lb-dashboard-gateway
nix
sudo pkg install hapee-2.8r1-lb-dashboard-gateway

Enable metrics for a single node Jump to heading

  1. Edit your HAProxy Enterprise configuration file to add a stats socket directive in the global section.

    This enables the HAProxy Runtime API used to fetch metrics. The IP address is 127.0.0.1 and the port is 9024. You must set the level to admin so that the Dashboard Gateway can manage the HAProxy Enterprise node, as follows:

    haproxy
    global
    stats socket ipv4@127.0.0.1:9024 level admin
    haproxy
    global
    stats socket ipv4@127.0.0.1:9024 level admin
  2. Restart HAProxy:

    nix
    sudo systemctl restart hapee-2.8-lb
    nix
    sudo systemctl restart hapee-2.8-lb
  3. Copy the config.json.example configuration file and rename it config.json.

    See Configure the Dashboard Gateway for more details.

    nix
    cd /opt/hapee-2.8/dashboard/dashboard-gateway/conf
    sudo cp config.json.example config.json
    nix
    cd /opt/hapee-2.8/dashboard/dashboard-gateway/conf
    sudo cp config.json.example config.json

    By default, this file contains the following:

    config.json
    json
    {
    "isLogging": true,
    "logFile": "access.log",
    "defaultHandler": "socket",
    "defaultHostSSL": false,
    "nodes": [
    {
    "host": "127.0.0.1",
    "port": "9024"
    }
    ]
    }
    config.json
    json
    {
    "isLogging": true,
    "logFile": "access.log",
    "defaultHandler": "socket",
    "defaultHostSSL": false,
    "nodes": [
    {
    "host": "127.0.0.1",
    "port": "9024"
    }
    ]
    }
  4. Start the Dashboard Gateway:

    nix
    sudo systemctl enable hapee-2.8-lb-dashboard-gateway
    sudo systemctl start hapee-2.8-lb-dashboard-gateway
    nix
    sudo systemctl enable hapee-2.8-lb-dashboard-gateway
    sudo systemctl start hapee-2.8-lb-dashboard-gateway
  5. Open the Real-time Dashboard in your browser and click the Settings button to display the Settings window.

  6. Set Data Source to Real-time Dashboard Gateway.

  7. Set Data Source Mode to Single Node.

  8. Set Real-time Dashboard Gateway URL to the URL where the Dashboard Gateway is running. The port defaults to 9020. If you have configured it to use HTTPS, click the padlock icon to make it green, and close the window.

  9. Change the URL in the header bar to the address of your HAProxy Enterprise node’s socket. The port defaults to 9024, so you do not need to set it here.

  10. Click the Start button to complete setup.

Enable metrics for multiple nodes Jump to heading

Optionally, you can connect to data feeds from multiple HAProxy Enterprise nodes running on different servers:

  1. On each HAProxy Enterprise server, edit the HAProxy Enterprise configuration file to add a stats socket directive in the global section.

  2. Give an IP address that the server running Dashboard Gateway can reach, or an asterisk (*) to listen on all IP addresses:

    haproxy
    global
    stats socket ipv4@*:9024 level admin
    haproxy
    global
    stats socket ipv4@*:9024 level admin
  3. Restart HAProxy:

    nix
    sudo systemctl restart hapee-2.8-lb
    nix
    sudo systemctl restart hapee-2.8-lb
  4. Choose one server to be the “aggregation primary” node. On that server, ensure that the dashboard-gateway package is installed.

  5. Make a copy of the config.json.example configuration file and rename it config.json.

    nix
    cd /opt/hapee-2.8/dashboard/dashboard-gateway/conf
    sudo cp config.json.example config.json
    nix
    cd /opt/hapee-2.8/dashboard/dashboard-gateway/conf
    sudo cp config.json.example config.json
  6. Update the file config.json so that its nodes section lists each HAProxy Enterprise node’s IP address and port.

    See Configure the Dashboard Gateway for more details.

    config.json
    json
    {
    "isLogging": true,
    "logFile": "access.log",
    "defaultHandler": "socket",
    "defaultHostSSL": false,
    "nodes": [
    {
    "host": "127.0.0.1",
    "port": 9024
    },
    {
    "host": "192.168.50.26",
    "port": 9024
    }
    ]
    }
    config.json
    json
    {
    "isLogging": true,
    "logFile": "access.log",
    "defaultHandler": "socket",
    "defaultHostSSL": false,
    "nodes": [
    {
    "host": "127.0.0.1",
    "port": 9024
    },
    {
    "host": "192.168.50.26",
    "port": 9024
    }
    ]
    }
  7. Start or restart the Dashboard Gateway:

    nix
    sudo systemctl enable hapee-2.8-lb-dashboard-gateway
    sudo systemctl start hapee-2.8-lb-dashboard-gateway
    nix
    sudo systemctl enable hapee-2.8-lb-dashboard-gateway
    sudo systemctl start hapee-2.8-lb-dashboard-gateway
  8. Open the Real-time Dashboard in your browser and click the Settings button to display the Settings window.

  9. Set Data Source to Real-time Dashboard Gateway.

  10. Set Data Source Mode to Cluster Aggregation.

  11. Set Real-time Dashboard Gateway URL to the URL where the Dashboard Gateway is running.

    If you have configured it to use HTTPS, click the padlock icon to make it green. Then, close the window.

  12. Click the Cluster button to display the Cluster Setup window.

    Check that all nodes are listed. Then, click Use Cluster to complete setup.

Configure the Dashboard Gateway Jump to heading

You can enable various settings for the Dashboard Gateway in the configuration file /opt/hapee-2.8/dashboard/dashboard-gateway/conf/config.json. Make sure you restart the Dashboard Gateway service after making any change to this file. This section describes the available options.

Here is an example configuration:

config.json
json
{
"apiRoot": "/",
"authChallenge": false,
"authRealm": "HAProxy Enterprise Real-time Dashboard Gateway",
"defaultHandler": "socket",
"defaultHost": "127.0.0.1",
"defaultHostPort": 9024,
"defaultHostSSL": false,
"defaultModulePassword": "test",
"defaultModuleUser": "dashboard",
"disableHttp": false,
"disableHttps": true,
"httpsCertFile": "cert.pem",
"httpsKeyFile": "key.pem",
"httpPort": 9020,
"httpsPort": 9021,
"isLogging": true,
"logFile": "access.log",
"tlsPassphrase": "mypassphrase",
"skipBasicAuth": false,
"nodes": [
{
"host": "127.0.0.1",
"port": 9024,
"handler": "socket",
"ssl": false,
"user": "dashboard",
"password": "test"
}
]
}
config.json
json
{
"apiRoot": "/",
"authChallenge": false,
"authRealm": "HAProxy Enterprise Real-time Dashboard Gateway",
"defaultHandler": "socket",
"defaultHost": "127.0.0.1",
"defaultHostPort": 9024,
"defaultHostSSL": false,
"defaultModulePassword": "test",
"defaultModuleUser": "dashboard",
"disableHttp": false,
"disableHttps": true,
"httpsCertFile": "cert.pem",
"httpsKeyFile": "key.pem",
"httpPort": 9020,
"httpsPort": 9021,
"isLogging": true,
"logFile": "access.log",
"tlsPassphrase": "mypassphrase",
"skipBasicAuth": false,
"nodes": [
{
"host": "127.0.0.1",
"port": 9024,
"handler": "socket",
"ssl": false,
"user": "dashboard",
"password": "test"
}
]
}

The following table describes these options:

Option Description
apiRoot URI path under which the /dashboard, /gateway, /cluster and other sub-paths are available. Default: /
authChallenge Whether to show an HTTP Basic authentication challenge when accessing the API. Note that you can enable Basic authentication by setting skipBasicAuth to false, but not show a prompt. Default: false
authRealm Realm for HTTP Basic authentication. Default: “HAProxy Enterprise Real-time Dashboard Gateway”
defaultHandler Default way for the gateway to connect to HAProxy. Either module or socket. Default: socket.
defaultHost Default hostname or IP address the gateway uses to connect to HAProxy. Default: 127.0.0.1.
defaultHostPort Default port the gateway uses to connect to HAProxy. Defaults to one of the following values: 9022 (HTTP), 9023 (HTTPS), 9024 (TCP), 9025 (TCP with TLS).
defaultHostSSL Whether to use encryption when communicating with HAProxy. Default: false.
defaultModulePassword Default Lua module password to use when connecting to nodes running the Dashboard Lua module.
defaultModuleUser Default Lua module username to use when connecting to nodes running the Dashboard Lua module.
disableHttp Whether to disable serving the gateway API over HTTP. Default: false.
disableHttps Whether to disable serving the gateway API over HTTPS. When set to false, you must also set httpsCertFile and httpsKeyFile. Default: true.
httpsCertFile Path to the SSL certificate file when serving the gateway API over HTTPS. You must set disableHttps to false to enable HTTPS. If you use a relative path, ./ and ./cert will be searched. Default: cert.pem.
httpsKeyFile Path to the SSL key file when serving the gateway API over HTTPS. You must set disableHttps to false to enable HTTPS. If you use a relative path, the API searches for ./ and ./cert. Default: key.pem.
httpPort HTTP port where the gateway listens. Default: 9020.
httpsPort HTTPS port where the gateway listens. Default: 9021.
isLogging Whether to log to a file in addition to stdout/stderr. Default: false.
logFile Path to the log file. Default: “”.
tlsPassphrase TLS passphrase for the certificate specified in httpsCertFile and httpsKeyFile. Default: “”.
skipBasicAuth Disable HTTP Basic authentication when accessing the gateway API. Default: false.
nodes Collection of HAProxy Enterprise nodes that the gateway communicates with to get metrics.

The nodes collection has the following options:

Option Description
host The hostname or IP address the gateway uses to connect to HAProxy.
port The port that the gateway uses to connect to HAProxy.
handler The way in which the gateway connects to HAProxy. Either module or socket.
ssl Whether to use encryption when communicating with HAProxy.
user To use when connecting Gateway to nodes running the Dashboard Lua module.
password To use when connecting Gateway to nodes running the Dashboard Lua module.

Enable HTTP Basic authentication Jump to heading

When you enable HTTP Basic authentication in the file config.json and set authChallenge to true, you restrict the Dashboard Gateway API to certain users. You can set one or more usernames and passwords.

  1. The configuration file /opt/hapee-2.8/dashboard/dashboard-gateway/conf/htpasswd.json has the following format:

    htpasswd.json
    json
    {
    "username_1": {
    "password": "sha256_password_hash",
    "accessAll": "true"
    },
    "username_2": {
    // . . .
    },
    // . . .
    }
    htpasswd.json
    json
    {
    "username_1": {
    "password": "sha256_password_hash",
    "accessAll": "true"
    },
    "username_2": {
    // . . .
    },
    // . . .
    }

    For example, the default configuration is shown:

    htpasswd.json
    json
    {
    "dashboard": {
    "password": "9f86d081884c7d659a2feaa0c55ad015a3bf4f1b2b0b822cd15d6c15b0f00a08",
    "accessAll": true
    }
    }
    htpasswd.json
    json
    {
    "dashboard": {
    "password": "9f86d081884c7d659a2feaa0c55ad015a3bf4f1b2b0b822cd15d6c15b0f00a08",
    "accessAll": true
    }
    }

    This adds the username dashboard with a password of test.

  2. Edit the file to change the existing username and password.

    Use the following command to create the encrypted password:

    nix
    echo -n "YOUR_PASSWORD" | sha256sum
    nix
    echo -n "YOUR_PASSWORD" | sha256sum
  3. Open the Real-time Dashboard in your browser and click the Settings button to display the Settings window. Set the Username and Password values to match those you just configured.

Enable HTTPS between the aggregation primary and child nodes Jump to heading

The aggregation primary node fetches metrics from multiple HAProxy Enterprise nodes. To encrypt this communication, you must enable HTTPS.

  1. Obtain a valid TLS certificate for each HAProxy Enterprise child node.

  2. Make sure that the certificate is in PEM format.

    Then, combine the private key and the public certificate into a single PEM file. Copy it to the node under the path /etc/hapee-2.8/certs.

  3. Edit the node’s HAProxy Enterprise configuration file.

    In the global section, add an ssl and crt parameter to the stats socket directive. Also, change its port to 9025:

    haproxy
    global
    stats socket ipv4@*:9025 level admin ssl crt /etc/hapee-2.8/certs/site.pem
    haproxy
    global
    stats socket ipv4@*:9025 level admin ssl crt /etc/hapee-2.8/certs/site.pem
  4. On the aggregation primary node, edit the file /opt/hapee-2.8/dashboard/dashboard-gateway/conf/config.json.

    For each node where you want to enable TLS, set host to the node’s FQDN so that it matches the certificate; Set port to 9025; Set ssl set to true.

    config.json
    json
    {
    "isLogging": true,
    "logFile": "access.log",
    "defaultHandler": "socket",
    "defaultHostSSL": false,
    "nodes": [
    {
    "host": "127.0.0.1",
    "port": 9024
    },
    {
    "host": "lb2.test.com",
    "port": 9025,
    "ssl": true
    }
    ]
    }
    config.json
    json
    {
    "isLogging": true,
    "logFile": "access.log",
    "defaultHandler": "socket",
    "defaultHostSSL": false,
    "nodes": [
    {
    "host": "127.0.0.1",
    "port": 9024
    },
    {
    "host": "lb2.test.com",
    "port": 9025,
    "ssl": true
    }
    ]
    }
  5. Restart the Dashboard Gateway:

    nix
    sudo systemctl restart hapee-2.8-lb-dashboard-gateway
    nix
    sudo systemctl restart hapee-2.8-lb-dashboard-gateway

Enable HTTPS between the Dashboard UI and the Dashboard Gateway Jump to heading

The UI fetches metrics from the Dashboard Gateway. To encrypt this communication, you must enable HTTPS.

  1. Obtain a valid TLS certificate for the node where you are running the Dashboard Gateway.

    This will be the aggregation primary node if running multiple HAProxy Enterprise nodes.

  2. Make sure that the certificate and private key files are in PEM format.

    Copy both the certificate and key files to the path /opt/hapee-2.8/dashboard/dashboard-gateway. These should be made available before restarting the Dashboard Gateway.

  3. Edit the file /opt/hapee-2.8/dashboard/dashboard-gateway/conf/config.json.

    • Set disableHttps to false
    • Set httpsCertFile to the path to the certificate file
    • Set httpsKeyFile to the path to the key file.
    config.json
    json
    {
    "isLogging": true,
    "logFile": "access.log",
    "defaultHandler": "socket",
    "defaultHostSSL": false,
    "disableHttps": false
    "httpsCertFile": "cert.pem",
    "httpsKeyFile": "key.pem",
    "nodes": [
    {
    "host": "127.0.0.1",
    "port": 9024
    },
    {
    "host": "lb2.test.com",
    "port": 9025,
    "ssl": true
    }
    ]
    }
    config.json
    json
    {
    "isLogging": true,
    "logFile": "access.log",
    "defaultHandler": "socket",
    "defaultHostSSL": false,
    "disableHttps": false
    "httpsCertFile": "cert.pem",
    "httpsKeyFile": "key.pem",
    "nodes": [
    {
    "host": "127.0.0.1",
    "port": 9024
    },
    {
    "host": "lb2.test.com",
    "port": 9025,
    "ssl": true
    }
    ]
    }
  4. Restart the Dashboard Gateway:

    nix
    sudo systemctl restart hapee-2.8-lb-dashboard-gateway
    nix
    sudo systemctl restart hapee-2.8-lb-dashboard-gateway
  5. Open the Real-time Dashboard in your browser and click the Settings button to display the Settings window.

  6. Set Real-time Dashboard Gateway URL to the FQDN of the Dashboard Gateway so that it matches the TLS certificate (e.g. dashboard-gateway.test.com:9021).

    Its port defaults to 9021, so you do not need to set it here.

  7. Click the padlock icon in the Real-time Dashboard Gateway URL box so that it turns green. Then, click Close.

Using the dashboard Jump to heading

You configure the Real-time Dashboard in Settings at the top right of the header bar.

Real-time Dashboard basic settings

Real-time Dashboard saves these settings automatically in the browser’s local storage and they persist throughout page reloads and browser restarts.

  1. You can modify the following settings:

    Basic setting Description
    Data Refresh Interval Data refresh period.
    Theme GUI theme. Currently available themes are Dark (default) and Light.
    Data Source Real-time Dashboard module (default) or Real-time Dashboard Gateway.
    Data Source Mode Single Node: Real-time Dashboard requests and displays only the data from the module node it connects to, or the addressed node when the data source is Gateway. Cluster Aggregation: Real-time Dashboard requests and displays data from all HAProxy Enterprise nodes from which the module or Gateway was configured to aggregate data.
    Username Username for connecting to the Module or Gateway.
    Password Password for connecting to the Module or Gateway.
    Real-time Dashboard Gateway Address URL of the Real-time Dashboard Gateway (applicable when Data Source is set to Real-time Dashboard Gateway).
    Advanced setting Description
    Number Format Select between three different formats to display numerical values in Real-time Dashboard: Human Readable: formats values and adds SI order-of-magnitude suffixes (i.e. 1.26 kb/s). Formatted Values: inserts commas in the value and limits the number of decimal places (i.e. 1,261.00 b/s). Raw Values: displays the raw value from the statistics, except when Real-time Dashboard calculates the value, in which case it also limits the number of decimal places (i.e. 1261.00 b/s).
    Calculated Values Source Frontend Values: The values for graphs and Info Bar are summarized from the frontend block stats, errors are request errors. Backend Values: The values for graphs and Info Bar are summarized from the backend block stats, errors are response errors.
    Cluster Overview Node Display Determines the Node display format on Cluster Overview pane: Node #Process ID: i.e. my_server #2. Host:Port: i.e. 127.0.0.1:9022.
    Warning Threshold For values on the Overview Pane with configured limits, this determines the percentage of the limit acting as a threshold over which values show a warning color (yellow). Default is 70%.
    Critical Threshold For values on the Overview Pane with configured limits, this determines the percentage of the limit acting as a threshold over which values show a critical color (red). Default is 90%.
    Aggregated Stick Table Suffix The suffix that the Global Profiling Engine takes on to denote the aggregated (i.e. to) stick tables. Default is .aggr
    Local Stick Table Suffix The suffix that the Global Profiling Engine takes on to denote the source (i.e. from) stick tables. Default is .local
    Module HTTP Port Port number that Real-time Dashboard listens on by default for non-TLS HTTP connections. If there is no other value specified in the Header URL Box, this is the port number that Real-time Dashboard connects to. Default: 9022.
    Module HTTPS Port Port number where the Real-time Dashboard listens on by default for HTTPS connections (when the URL Box is in locked state). Default: 9023.
    Gateway TCP Port Port number where the HAProxy Enterprise Admin Socket listens on by default for non-TLS socket connections. This value gets relayed to the Dashboard Gateway if there is no other value specified in the URL Box. Default: 9024.
    Gateway SSL Port Port number where the HAProxy Enterprise Admin Socket listens on by default for TLS-encrypted socket connections (when the URL Box is in locked state. If there is no other port value given, this value gets relayed to the Dashboard Gateway). Default: 9025.
  2. Click Close to modify your settings.

  3. Click Load defaults if you need to return to default settings.

The general layout of the application is split into two main sections. Header Bar, Info Bar and a pane displaying selected views below it.

Layout overview

Header bar Jump to heading

Located at the top of the screen, the header bar allows you to perform the following tasks:

Header bar

To reload the page:

  • Click on the HAProxy Enterprise Logo (1).

To enter the address of the HAProxy Enterprise node:

  • In the URL Box (2), use a format similar to [<http|https>://]domain|IP[:port][/path].
  • The mandatory information is the domain name or IP address of the HAProxy Enterprise node. It defaults to the domain where the UI is hosted.
  • You can omit http or https because this information is stored
  • If you do not specify a port, Real-time Dashboard uses the default port
  • If you enter a path, Real-time Dashboard appends the standard API endpoints (/dashboard or /cluster) to it
  • The icon indicates whether the access to the HAProxy Enterprise node uses TLS encryption. This is a toggle function.
  • If you connect to Real-time Dashboard over HTTPS, you cannot connect to an HAProxy Enterprise node with an unencrypted link; hence the toggle is disabled.
  • If you connect to an HAProxy Enterprise node over HTTPS, we recommend that you use a valid SSL certificate. Invalid certificates (not trusted by the browser) cause Javascript calls to fail silently and return a Request Error message when you click on Servers Status.

To turn on or off data fetching:

  • Click on the Start/Stop button (3). If you set the data refresh interval to Off in Settings, you can display an instantaneous update by clicking Refresh.

To display the overview:

  • Click on Overview button (4).

To display the cluster overview:

  • Click on Cluster button (5) Available only in Cluster Aggregation mode. In Single Mode, it displays the Cluster Setup Dialog (see below).

To display statistics:

  • Click on Stats button (6).

To display stick tables:

  • Click on Stick button (7).

To configure the Real-time Dashboard:

  • Click Settings (8) to display configuration options.

Info Bar Jump to heading

The Info Bar contains general information about an node. In Cluster Aggregation mode, it displays nodes to which the Real-time Dashboard is connected.

Info bar

When in Cluster Aggregation mode, the main view of the Info Bar displays aggregated information; to drill down to information for each node, click the + icon.

The Info bar gives the following information:

Field Description
Node Host name of the node. A tool tip displays the PID, process number and version when hovering over Node.
Host IP/Address and Port used to identify the Node in the Real-time Dashboard / Gateway. Displayed only in Cluster Aggregation drill-down.
Idle Percentage of CPU idle time on the host. When hovering over this metric, a tool tip displays the CPU utilization of the HAProxy Enterprise node on the machine.
Uptime HAPEE-LB service uptime to the moment in days, hours:min:secs, hours are given in 24-hour format.
In Total Bytes In across all Frontends/Backends. You can select between Frontends or Backends as the source of this information in Settings.
Out Total Bytes Out across all Frontends/Backends. Same as above.
Error rate Total Errors divided by elapsed time across all Frontends/Backends. Same as above.

Read metrics in Real-time Dashboard Jump to heading

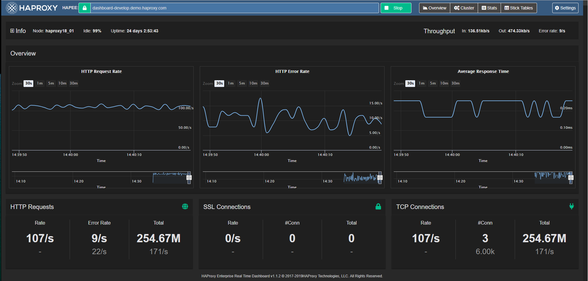
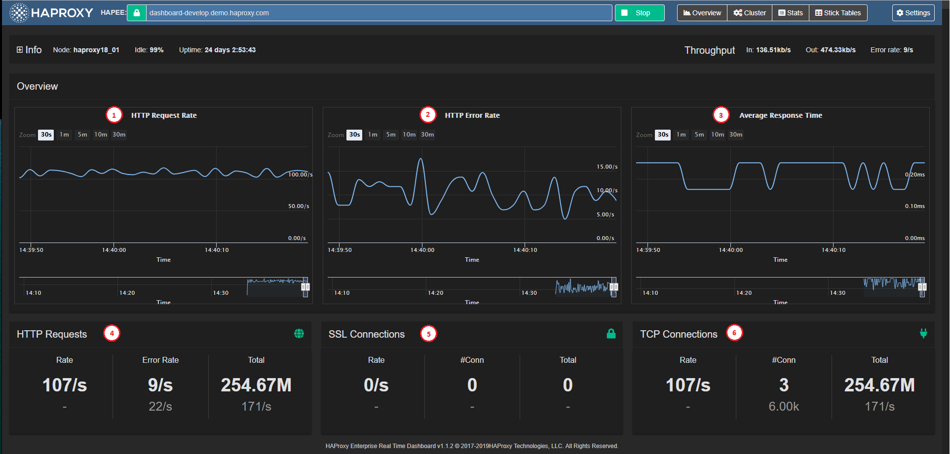
The Overview window is the initial view of the application. It displays the node-level (or cluster-level) summarized information, as well as key metric charts.

Summary information

It contains the following elements:

HTTP Request Rate Chart (1) Charts the total HTTP request rate across the node (or across all nodes in Cluster Mode).

HTTP Error Rate Chart (2) Charts the total HTTP error rate across the node (or across all nodes in Cluster Mode).

Average Response Time Chart (3) Charts the average response time across the node (or across all nodes in Cluster Mode).

HTTP Requests Panel (4) Displays the node-level (or aggregate) HTTP Request related stats and limits.

SSL Connections Panel (5) Displays the node-level (or aggregate) SSL Connection related stats and limits.

TCP Connections Panel (6) Displays the node-level (or aggregate) TCP Connection related stats and limits.

Overview charts Jump to heading

The Overview graphs display information for HTTP traffic, average response time, and SSL/TCP connections.

Overview charts

Zoom Level Selector (1) Sets five different zoom levels for the Main Chart Display (30 seconds, 1 minute, 3 minutes, 10 minutes, and 30 minutes) The zoom level is synchronized across all three Overview Graphs.

Main Chart Display (2) A tool tip appears when hovering over any chart point to show the detailed data point (time and value). This data point is synchronized across all three Overview Charts.

Time Axis (3) Horizontal axis is the data point event time axis

Value Axis (4) Vertical axis is the data-point values axis

Chart Navigator (5) Displays the local data history in a miniature view with its own time axis.

Navigator Handles (6) Focuses on a time period in the local history when you drag the handles. When you release the handle, the selected zoom level/period is synchronized across the three Overview Charts.

Read statistics in Real-time Dashboard Jump to heading

The Stats Pane presents individual Proxy (frontend, backend or listen block) statistics, as well as individual Server statistics in a table view.

Stats pane

The Stats Pane consists of the following major sections:

Filter Block (1) See Set filter criteria

Quick Navigation buttons (2) Gives quick access to the selected Proxy on the screen.

Stats Tables (3) Proxy and Server statistics, see Stats Pane under Data Fields for more detailed data on statistics values.

Quick Action Buttons (4) See below

Stats table Jump to heading

The tables operate slightly differently depending on the Data Source Mode:

  • Single Node: Each server appears on one line, and its statistics and status come from the node to which Real-time Dashboard is connected.

  • Cluster Aggregation: Each server appears as a header line in gray with statistics and status aggregated across all the nodes that it contains.

Depending on the mode, Stats tables display the following information:

Proxy Name Real-time Dashboard infers from available server lines whether the block is a frontend, backend, or listen (or FE/BE pair with same name, which it treats as a listen block).

Server Names Name of the server

Statistics Columns Hover over each column heading to display additional information. If the server state is not up, the entire row takes on the Server State color, as used for Filter Block labels. See Stats Pane in the section Understanding data from Real-time Dashboard for more detailed data on statistics values.

Drill down for more information:

  • Click the + icons to display statistics for each node (when in cluster mode)

Perform an administrative task:

  1. Select a server or all servers in the proxy.

  2. Choose an action from the drop-down list.

  3. Click Apply.

Enable or disable proxy:

The Enable/Disable button on the right of the screen allows you to turn off the server for maintenance or turn it back on if it is down.

Read proxy and server states Jump to heading

The Cluster Overview displays with a matrix/“spreadsheet” overview of states of Proxies and Servers for each connected HAProxy Enterprise Node (see Dashboard Aggregation Cluster). The columns in the matrix represent the nodes (which can be HAProxy Enterprise nodes or processes).

Cluster overview

The key elements on the pane are:

Quick navigation buttons (1) Allows quick access to a server or proxy.

Cluster nodes (2) The rows in the matrix represent HAProxy Enterprise Nodes. The check boxes allow you to select a server or proxy on which to perform an administrative task.

Cluster Overview Matrix (3) Displays an overview of statuses for Proxies and Servers across Nodes. Servers that do not exist on specific nodes display an empty space (background color) in the matrix.

Proxy Rows (4) The rows are organized into Proxies containing Servers. The check boxes allow you to select a server or proxy on which to perform an administrative task.

Server Rows (5) The status color of the header column is medium-gray when the status for the server varies across nodes

Server Columns (6) Each cell (column) represents the Server status on that column’s node.

Set filter criteria Jump to heading

Filtering allows you to display or to perform administrative tasks on selected proxies (i.e. frontend, backend and/or listen blocks) in both Stats and Cluster panes.

The filter criteria persist when you switch between Stats and Cluster panes.

Filtering

Select filter Jump to heading

You can set filters in the following ways:

  • Text - Allows filtering by Frontend or Backend Name (i.e. Proxy name) or by Server Name. There are three modes of filtering:

    • Partial String Matching: For example, when you enter ss, it matches up with blessing, pass, or sserver.
    • Multi-String Partial Matching: For example, when you enter we se it matches up with webserver, awesome_service and we_base.
    • RegEx Matching: For example, when you enter a string that begins and ends with a forward slash (/) it matches only those strings that a regular expression between those two slashes would match. The precise regular expression syntax used is JavaScript Regular Expressions.
  • Server Status - Allows filtering by server status. A click on any server status toggles its state between selected and unselected.

Use filter for administrative tasks:

For a list of administrative tasks, see the section on how to Manage servers.

Reset filter:

  • Click Reset filter to restore the filter to default state (all Proxies/Servers visible); this function is enabled only when filter is active.

Hide filter:

  • Click Hide filterto collapse the filter block (to free up vertical screen space).

Retrieve Stick Table contents Jump to heading

The Stick Table Explorer enables the user to retrieve the contents of stick tables from the HAProxy Enterprise node, and to sort them and filter them to gain insight into the data contained within, and even export them into Excel-friendly CSV format.

Stick Table Explorer

The Real-time Dashboard works with the Stick Table Explorer to enable you to explore the contents of HAProxy Enterprise Stick Tables in your node(s).

The aggregation cluster mode assumes that the Global Profiling Engine aggregates stick tables across the same set of nodes, and that the primary node uses aggregated stick tables from the Global Profiling Engine.

Local tables used for aggregation have the suffix .local, and resulting aggregated tables have the suffix .aggr (modifiable in General Settings).

Info

If you do not use the Global Profiling Engine in aggregation cluster mode, stick tables are only available in the single node mode from each of the HAProxy Enterprise nodes. In cluster mode, the non-aggregated tables get filtered out. The Stick Table Explorer pane is available, but the list of available stick tables is empty.

Apart from setting up the aggregation cluster and editing table suffixes as necessary, there is no additional setting to configure in Real-time Dashboard.

Retrieve a stick table Jump to heading

  1. Click on Stick Tablesin the header bar to display the Stick Table Explorer.

  2. Select a table from a drop-down list (1).

  3. Filter out any unwanted data by clicking Filter (2) and specifying the filter criteria. Toggling this button shows or hides the filter.

  4. Click Get (3) to retrieve the following stick table information (4):

    • Type - type of key
    • Length - number of table columns
    • Expires - how long a row is kept in the table before it expires
    • Purge - whether the table purges old elements
    • Size - maximum number of rows
    • Used - current number of rows

Apply filters Jump to heading

You can filter table data in two stages:

  • Globally, prior to node retrieval (5): Real-time Dashboard retrieves data on the HAProxy Enterprise node itself according to the filtering criteria (up to four maximum).

  • Locally, in the browser (6): In contrast to the global filter, which occurs on the HAProxy Enterprise node itself, the local filter happens within the browser. When you remove a criterion, the table refreshes accordingly; however, it has no effect on the amount of data retrieved from the node.

You can combine the two filters to limit the data retrieved and refine the data to display within the browser.

Set a filter using the interface:

  1. Enter a key (string enclosed in quotes “”).

  2. Select an operator from the drop-down list and enter a value.

    Info

    Key does not have any operator and requires a substring for matching.

Set a filter using an expression:

  1. In the filter box, click on pencil icon to turn it into a text input box.

  2. Enter an expression in the following format: [data_name operator value] AND [data_name operator value] ... AND [data_name operator value]. The logical AND is implicit in the filter and no other logical operator is accepted.

    where:

    • data_name is one of: key, server_id, gpc0, gpc0_rate, gpc1, gpc1_rate, conn_cnt, conn_cur, conn_rate, sess_cnt, sess_rate, http_req_cnt, http_req_rate, http_err_cnt, http_err_rate, bytes_in_cnt, bytes_in_rate, bytes_out_cnt, bytes_out_rate. When you hover over the table header, a tool tip displays its data point name.
    • operator is any of =, !=, <, >, <= and =>
    • value is numerical value used for comparison in the filter.

Export CSV Jump to heading

  • Click CSV (7) to download the entire table in CSV format.

    Info

    All data gets exported to CSV, regardless of any filter previously set.

  1. Click on the page number (8) or << and >> to switch pages.

  2. Choose the number of items to display: 10, 25, or 50O.

Sort data Jump to heading

  • Click on the up or down arrow next to the column header to sort data by ascending or descending order.

Understanding data from Real-time Dashboard Jump to heading

The Real-time Dashboard interface contains a number of input and output values. The following list documents their meaning, syntax, and, if applicable, the current method of value calculation.

Overview pane Jump to heading

The Overview pane displays general and summarized real-time information about the HAProxy Enterprise node.

Overview Description
Overview - Throughput Real time throughput rates for the HAProxy Enterprise process, containing 3 values: In - Rate of incoming data, in bits per second. Out - Rate of outgoing data, in bits per second. Error Rate - HTTP Error Rate, in errors per second.
Overview - HTTP Request Rate A graph representation of HTTP request rate, in requests per second.
Overview - HTTP Error Rate A graph representation of HTTP error rate, in errors per second.
Overview - Average Response Time A graph representation of average HTTP response time, in milliseconds.
Overview - HAProxy Enterprise Information HAProxy Enterprise process information, containing: Instance name - HAProxy Enterprise info field Name. Instance version - HAProxy Enterprise info field Version. Node name - HAProxy Enterprise info field node. Process ID - HAProxy Enterprise info field Pid. Instance description - HAProxy Enterprise info field Description. Uptime - HAProxy Enterprise info field Uptime. Idle% - HAProxy Enterprise info field Idle_pct.
HTTP Requests Description
HTTP Requests - Rate Data block containing two values: Current HTTP request rate, in requests per second. Maximum allowed HTTP request rate, in requests per second.
HTTP Requests - Total Data block containing two values: Total HTTP requests since the HAProxy Enterprise node was started or since the counters were reset. Highest HTTP request rate seen, in requests per second, since the HAProxy Enterprise node was started or since the counters were reset.
HTTP Requests - Error Rate Data block containing two values: Current HTTP error rate, in errors per second. Highest HTTP error rate seen, in requests per second, since the HAProxy Enterprise node was started or since the counters were reset.
SSL Connections Description
SSL Connections - Rate Data block containing two values: Current SSL connection rate, in requests per second. Maximum allowed SSL connection rate, in requests per second.
SSL Connections - #Conn Data block containing two values: Current number of active SSL connections. Maximum allowed number of active SSL connections.
SSL Connections - Total Data block containing two values: Total SSL connections since the HAProxy Enterprise node was started or since the counters were reset. Highest SSL connection rate seen, in requests per second, since the HAProxy Enterprise node was started or since the counters were reset.
TCP Connections Description
TCP Connections - Rate Data block containing two values: Current TCP connection rate, in requests per second. Maximum allowed TCP connection rate, in requests per second.
TCP Connections - #Conn Data block containing two values: Current number of active TCP connections. Maximum allowed number of active TCP connections.
TCP Connections - Total Data block containing two values: Total TCP connections since the HAProxy Enterprise node was started or since the counters were reset. Highest TCP connection rate seen, in requests per second, since the HAProxy Enterprise node was started or since the counters were reset.
HAProxy Enterprise Real-time Dashboard Copyright and Version Page footer containing the version of the HAProxy Enterprise Real-time Dashboard. The most recent released version is v1.0.

Stats pane Jump to heading

The Stats pane displays detailed real time information about the HAProxy Enterprise frontends and backends, and allows you to perform management actions on servers.

Filter Description
Filter - Frontend/Backend Name Filters the list and only displays frontend and backend sections whose name matches filter criteria.
Filter - Server Name Full or partial server name Filters the list and only displays servers (and their corresponding frontend or backend sections) whose name matches the specified filter.
Filter - Server State List of server states Filters the list and only displays servers (and their corresponding frontend or backend sections) whose state matches one of the selected states. Holding Ctrl while clicking on a particular state will deselect or select all other states for convenience.
Filter - Action to perform Select the action to perform on all servers visible after filtering (see Manage servers)

The checkbox left of the frontend/backend/listen name selects all servers in the block for the Server Management ------ Actions at the bottom. For each server line:

Field Description
Server name Name of the server (svname)
Queue - Cur Current number of requests in server’s queue
Queue - Max Maximum value of current queued requests
Queue - Limit Configured maximum queue for the server
Session Rate - Cur Number of sessions per second over last elapsed second
Session Rate - Max Maximum number of new sessions per second
Session Rate - Limit Configured limit on new sessions per second
Sessions - Cur Current number of sessions
Sessions - Max Maximum number of sessions
Sessions - Limit Configured session limit
Sessions - Total Cumulative number of sessions
Sessions - LbTot Total number of times the server was selected
Bytes - In Cumulative bytes in to server
Bytes - Out Cumulative bytes out from server
Denied - Req Requests denied due to security concerns
Denied - Resp Responses denied due to security concerns
Error - Req Request errors
Error - Conn Number of requests that encountered an error while trying to connect to a backend server
Error - Resp Response errors
Warnings - Retr Number of times a connection to a server was retried
Warnings - Redis Number of times a request was redispatched to another server
Server - Status Current status and time elapsed since last UP <-> DOWN transition
Server - LastChk Status of last health check
Server - Wght Total weight (backend), or server weight (server)
Server - Act Number of active servers (backend)
Server - Bck Number of backup servers (backend)
Server - Chk Failed Health Checks
Server - Dwn Number of UP -> DOWN transitions
Server - Dwntime Total downtime (backend)
Server - Throttle Current throttle percentage for the server
Actions Action on server: Enable - Set server to READY. Disable - Set server to MAINT.

Manage servers Jump to heading

You can perform specific management tasks on selected frontends, backends and listen blocks.

Perform an action on server(s) Jump to heading

  1. Select a server by clicking on the checkbox next to its name. To select all servers in a block, click the checkbox next to the block name.

  2. Select a task from the drop-down list (see below).

  3. Click Apply.

    Statistics Description
    Set state to READY Set server state to READY (Enable Server)
    Set state to DRAIN Set server state to DRAIN (remove from load-balancing, but remain available for health checks and persistent connections)
    Set state to MAINT Set server state to MAINT (Disable Server)
    Health: disable checks Mark primary server health checks as temporarily stopped
    Health: enable checks Enable primary server health checks
    Health: force UP Force server health to UP (regardless of pending checks)
    Health: force NOLB Force server health to NOLB state (regardless of slow checks)
    Health: force DOWN Force server health to DOWN (regardless of pending checks)
    Agent: disable checks Mark auxiliary agent checks as temporarily stopped
    Agent: enable checks Enable auxiliary agent checks
    Agent: force UP Force server agent state to UP
    Agent: force DOWN Force server agent state to DOWN
    Kill Sessions Immediately terminate all server sessions

Do you have any suggestions on how we can improve the content of this page?